Die Ratenparität spielt eine entscheidende Rolle im Bereich des Hotelmanagements und beeinflusst direkt die Preisstrategien sowie die Wettbewerbsfähigkeit von Hotels.
Dieser Fachartikel der HSMA untersucht, was Ratenparität genau bedeutet, warum sie wichtig ist, und welche Herausforderungen sie mit sich bringt. Wir werden die gesetzlichen Rahmenbedingungen beleuchten, Einflussfaktoren auf die Preisgestaltung, sowie die Integrität der Raten aufzeigen. Auch geben wir einen Überblick zu aktuellen Paritätstools und mit welchen Algorithmen für (oder manchmal auch gegen) Ratenparität im Markt gearbeitet wird.
1. Einstiegsartikel: Grundlagen der Ratenparität
Ratenparität bezieht sich auf die Praxis, dass ein Hotel seine Zimmerpreise über alle Vertriebskanäle hinweg gleich anbietet. Dies bedeutet, dass die Preise auf der eigenen Hotelwebsite denen entsprechen müssen, die auf Online-Reiseagenturen (OTAs) und anderen Buchungsplattformen zu finden sind. Verfolgt man die Strategie der Ratenparität, stellt diese Fairness und Transparenz gegenüber dem Verbraucher sicher und verhindert, dass Kanäle aufgrund unterschiedlicher Preise benachteiligt werden.
Die Herausforderungen bei der Umsetzung der Ratenparität liegen insbesondere in der Kontrolle und Überwachung der verschiedenen Vertriebskanäle. Hotels müssen sicherstellen, dass ihre Preise konsistent aktualisiert und angepasst werden, was angesichts der Dynamik von Angebot und Nachfrage sowie verschiedenen Promotionen nicht immer einfach ist.
2. Was ist erlaubt? Enge und weite Ratenparität
In der Praxis unterscheidet man zwischen "enger" und "weiter" Ratenparität. Engere Ratenparität bedeutet, dass das Hotel seine Preise über alle Kanäle hinweg genau gleich halten muss, während bei der weiteren Ratenparität bestimmte Ausnahmen zugelassen sind, etwa für spezielle Promotionen oder für geschlossene Benutzergruppen. Verschiedene Länder haben unterschiedliche gesetzliche Vorgaben zur Ratenparität, wie aus dem Artikel des Hotelverbandes Deutschland (IHA) hervorgeht. Dieser Rahmen definiert, was Hotels in Bezug auf ihre Preisstrategien dürfen und was nicht.
3. Einflussfaktoren: Promos, Undercutting und mehr
Verschiedene Faktoren wie Promotionen, das sogenannte Undercutting (Anbieten von Preisen unterhalb der Parität), Mitgliederrabatte und Affiliate-Programme können die Ratenparität beeinflussen. Diese Elemente müssen von Hotels sorgfältig verwaltet werden, um die Integrität ihrer Preisstrategie zu wahren und gleichzeitig attraktiv für Gäste zu bleiben.
Einflussfaktoren auf die Ratenintegrität in Hotels: Promos und Undercutting
Die Hotelindustrie ist stark von der Preisgestaltung abhängig, da die Preise einen direkten Einfluss auf die Nachfrage, das Markenimage und die Rentabilität haben. Verschiedene Faktoren wie Promotionen, Undercutting, Mitgliederrabatte und Affiliate-Programme können die Ratenintegrität beeinträchtigen. In diesem Artikel werden diese Elemente näher betrachtet und ihre Auswirkungen auf die Ratenparität und die Preisstrategie von Hotels analysiert.
Ratenintegrität und Ratenparität
Die Ratenintegrität bezieht sich auf die Konsistenz der Preisgestaltung über alle Vertriebskanäle hinweg. Die Ratenparität bedeutet, dass ein Hotelzimmer auf verschiedenen Plattformen zum gleichen Preis angeboten wird. Diese Prinzipien sind für Hotels wichtig, um Vertrauen bei den Gästen aufzubauen und faire Marktbedingungen zu gewährleisten. Wenn Gäste unterschiedliche Preise für das gleiche Zimmer finden, kann dies zu Verwirrung und Misstrauen führen und letztlich die Markenintegrität beeinträchtigen.
Einfluss von Promotions
Promotions sind ein wesentliches Mittel, um die Nachfrage zu steigern und Zimmerauslastung zu maximieren. Sie können in Form von Rabatten, Sonderangeboten oder Packages angeboten werden. Während Promotions kurzfristig attraktiv für Gäste sind und helfen können, leere Zimmer zu füllen, bergen sie das Risiko, die Ratenintegrität zu untergraben. Ein übermäßiger Einsatz von Promotions kann dazu führen, dass Gäste nur noch auf die nächsten Angebote warten, anstatt bereit zu sein, den vollen Preis zu zahlen.
Außerdem können Promotions, vor allem wenn sie inflationär eingesetzt werden, erheblichen Einfluss auf Firmenvertragsraten haben. Firmenvertragsraten werden üblicherweise ausgehandelt, um Geschäftskunden einen festen, oft rabattierten Preis zu bieten, der über das Jahr hinweg stabil bleibt. Diese Raten sind ein wesentlicher Bestandteil der Revenue-Management-Strategie eines Hotels, da sie eine konstante und zuverlässige Einnahmequelle darstellen. Wenn Firmenkunden bemerken, dass Promotionen für Freizeitreisende niedrigere Preise bieten als ihre ausgehandelten Firmenraten, kann dies zu Unzufriedenheit führen. Wenn Geschäftskunden regelmäßig niedrigere Raten über Promotions finden, könnten sie versuchen, ihre bestehenden Verträge neu zu verhandeln, was die langfristige Preisstrategie des Hotels destabilisieren kann. Dies kann dazu führen, dass die sorgfältig ausgehandelten Firmenraten nicht mehr als attraktiv oder wettbewerbsfähig wahrgenommen werden. Eine weitere Auswirkung ist die mögliche Kannibalisierung der Firmenvertragsraten. Wenn Firmenkunden die Möglichkeit haben, durch kurzfristige Angebote günstigere Preise zu erhalten, könnten sie weniger Interesse an langfristigen Verträgen zeigen. Dies kann die Stabilität und Planbarkeit der Einnahmen aus Geschäftskunden beeinträchtigen, da das Hotel nicht mehr auf regelmäßige Buchungen zu festen Raten zählen kann.
Undercutting und seine Auswirkungen
Undercutting bezeichnet die Praxis, Preise unterhalb der festgelegten Parität anzubieten. Dies kann sowohl von Online-Reisebüros (OTAs) als auch von den Hotels selbst betrieben werden. OTAs können durch verschiedene Vertragsbedingungen und Marketingstrategien oft niedrigere Preise anbieten als die, die direkt auf der Hotelwebsite verfügbar sind.
Die Auswirkungen des Undercutting sind vielfältig:
Verlust von Direktbuchungen: Gäste buchen möglicherweise über OTAs, anstatt direkt über die Hotelwebsite, was zu höheren Provisionen für das Hotel führt.
Markenimage: Ein ständiges Undercutting kann das Image des Hotels beeinträchtigen und es als eine Marke positionieren, die auf niedrige Preise angewiesen ist, um Kunden zu gewinnen.
Vertrauen der Gäste: Wenn Gäste feststellen, dass sie über verschiedene Kanäle unterschiedliche Preise zahlen, kann dies das Vertrauen in die Marke schwächen.
Verlust der Sichtbarkeit/Platzierung bei OTA, wenn das Hotel die Rate untercuttet
Mitgliederrabatte / Loyalty
Viele Hotels bieten spezielle Mitgliederrabatte an, um Gäste zur Direktbuchung zu ermutigen und Kundenloyalität aufzubauen. Diese Rabatte sind oft exklusiv für Mitglieder des hoteleigenen Treueprogramms verfügbar und können in Form von Prozentnachlässen, Punkten oder anderen Vorteilen gewährt werden.
Dadurch, dass sich das Loyalty-Programm ausschließlich an eine geschlossene Nutzergruppe wendet und an bestimmte Bedingungen geknüpft ist, haben diese Art von Raten keinen Einfluss auf die Ratenparität.
Affiliate-Programme und deren Einfluss
Affiliate-Programme, bei denen Drittanbieter für die Vermittlung von Buchungen eine Provision erhalten, können ebenfalls die Ratenintegrität beeinflussen. Affiliates können in manchen Fällen eigene Preisstrategien entwickeln, was zu Preisinkonsistenzen führt.
Um die Ratenparität zu wahren, müssen Hotels klare Richtlinien und Verträge mit ihren Affiliates haben, die sicherstellen, dass die angebotenen Preise den festgelegten Paritätspreisen entsprechen. Regelmäßige Überprüfungen und Kontrollen sind notwendig, um sicherzustellen, dass diese Richtlinien eingehalten werden.
4. Strategien zur Wahrung der Ratenintegrität
Um die Ratenintegrität zu wahren, können Hotels folgende Strategien verfolgen:
Transparente Kommunikation: Klare und transparente Kommunikation der Preisstruktur und der Bedingungen von Promotions und Rabatten.
Vertragsmanagement: Sorgfältiges Management der Verträge mit OTAs und Affiliates, um Preisinkonsistenzen zu vermeiden.
Technologieeinsatz: Nutzung von Revenue-Management-Systemen und Preisüberwachungstools, um Preisparität zu gewährleisten und Abweichungen schnell zu identifizieren.
Gästebindungsprogramme: Entwicklung attraktiver Treueprogramme, die Gäste zur Direktbuchung anregen und gleichzeitig die Preisstrategie unterstützen.
Strategien zur Minimierung negativer Auswirkungen
Um die negativen Auswirkungen von Promotions zu minimieren, sollten Hotels eine klare Segmentierung ihres Kundenstamms vornehmen. Promotions sollten gezielt auf Freizeit- oder Nicht-Firmenkunden ausgerichtet sein, um eine direkte Konkurrenz zu, z.B. den Firmenvertragsraten zu vermeiden.
Durch die Einführung von Restriktionen, wie Mindestaufenthaltsdauern, angepasste Stornierungs-, oder Zahlungsbedingungen sowie limitierte Buchungsfristen- und Zeitfenster für Promotions, können Hotels sicherstellen, dass diese Angebote nicht die Ratenintegrität und -Parität beeinflussen.
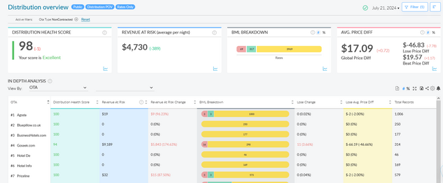
5.1 Paritätstools: Technologische Unterstützung
Die Nutzung spezialisierter Softwaretools kann Hotels dabei helfen, eure Raten effektiv zu überwachen und zu verwalten. Diese Tools ermöglichen es, Preisabweichungen schnell zu erkennen und entsprechende Anpassungen vorzunehmen, was zur Einhaltung der Ratenparität bzw. der jeweiligen Ratenstrategie beiträgt. Hierzu werden sowohl einzelne OTAs gescannt, als auch Searchengines wie Google, Tripadvisor etc. Vergleicht werden die Preise der Plattformen mit den geladenen Raten auf der eigenen Booking Engine. Bei Ungereimtheiten machen die Tools einen Screenshot und wenn gewollt auch eine Testbuchung, welche man dann benutzen kann, um die jeweilige Plattform anzumahnen.
Es gibt mittlerweile einige Anbieter auf dem Markt, darunter Fornova, Lighthouse und HQ Revenue um nur einige zu nennen.














